Market Insights: Wednesday, August 27th, 2025
Market Overview
Stocks pushed modestly higher Wednesday as investors braced for Nvidia’s earnings, widely viewed as the next major catalyst for the AI-fueled market rally. The S&P 500 rose 0.22%, hitting a fresh record close, while the Dow gained 0.32% and the Nasdaq added 0.21%. Anticipation is running high for Nvidia’s after-hours report, with traders eyeing whether the chip giant can meet lofty expectations amid concerns over its China business. While Nvidia is forecast to post record revenue and profit, it faces headwinds from recent restrictions on H20 chip sales to China, which it previously estimated would cost $8 billion in lost sales. Although the Trump administration recently reversed course and allowed conditional exports, regulatory uncertainty continues to cast a shadow over future Chinese revenue. Traders are also pricing in a potential 6% swing in Nvidia shares post-earnings, equating to about $260 billion in market cap. On the policy front, the market largely brushed aside Trump’s move to oust Fed Governor Lisa Cook, though bond yields showed mild stress. Meanwhile, trade talks with the EU picked up momentum, as both sides signaled a willingness to reduce tariffs, especially on industrial and automotive goods. Crude oil rebounded slightly after Tuesday’s drop, while Nvidia’s results now take center stage as Wall Street gauges the staying power of the tech-led rally.
SPY Performance
SPY rose 0.22% to close at $646.60 after tagging a new intraday high at $647.37. It opened at $644.55 and briefly dipped to $644.42 before recovering. While volume was light at 41.91 million shares, consistent with summer trading trends, bulls maintained their grip on the market, pushing SPY to a fresh record close despite late-session profit-taking. The ETF held key support at $644 and was quickly bought up after dipping early, confirming strong dip-buying interest. The price action continues to favor the bulls, and with SPY climbing steadily, traders are watching closely for follow-through above $647.
Major Indices Performance
Small caps led again Wednesday as the Russell 2000 gained 0.66%, reflecting a healthy risk-on tone across the board. The Dow followed with a 0.32% rise, buoyed by strength in industrials and value plays. The S&P 500 rose 0.22% to notch a record close, while the Nasdaq added 0.21% amid mixed mega-cap tech action. Sector performance was uneven, with defensives lagging slightly while discretionary and industrial names carried more of the load. With no major economic data releases on Wednesday, markets largely remained in a holding pattern ahead of Nvidia’s earnings and Thursday’s release of GDP and unemployment claims. The broad tone remains cautiously bullish.
Notable Stock Movements
Wednesday brought a mixed session for the Magnificent Seven, with Meta, Tesla, Netflix, and Nvidia all finishing in the red. Nvidia’s modest pullback ahead of earnings was expected, while Tesla and Meta also saw some light selling after recent strength. On the flip side, Apple, Microsoft, Amazon, and Alphabet posted small gains, helping keep the broader tech space afloat. While not a clear directional day for the group, the mixed action reflects investor caution ahead of Nvidia’s report. With such high expectations baked in, Nvidia’s results could determine whether the tech rally continues or hits a near-term ceiling.
Commodity and Cryptocurrency Updates
Crude oil climbed 0.98% to $63.86, partially reversing Tuesday’s sharp decline, though the bounce remains within the context of a broader downtrend. Our model continues to expect oil to drift toward $60 in the coming months as demand concerns and rising supply pressure prices lower. Gold inched up another 0.46% to $3,448, continuing its steady climb as investors seek safety amid currency volatility and geopolitical tension. Bitcoin advanced 0.70% to close above $112,100, keeping its bullish trend intact as digital assets continue to benefit from broad market risk appetite and inflows into crypto funds.
Treasury Yield Information
The 10-year Treasury yield eased 0.54% to 4.266%, continuing its modest retreat from last week’s highs. While yields remain elevated, the drop is helping take pressure off equities, which remain highly sensitive to rate expectations. A move back toward 4.5% or higher could once again weigh on stock valuations, but for now, the easing in yields is acting as a tailwind for risk assets. Traders remain focused on Thursday’s GDP and jobless claims for signs of economic softening that could solidify the case for rate cuts later this year.
Previous Day’s Forecast Analysis
Tuesday’s forecast called for SPY to trade between $642 and $650 with a bullish tilt, noting potential resistance at $647 and upside targets at $650 and $655. The strategy favored long setups above $642 and recommended fading failed breakouts while emphasizing caution due to Nvidia earnings and upcoming macro data. Key levels were $641 for support and $647–$650 for upside resistance, with an expectation that the market would remain two-sided but favor the bulls if SPY held key levels. The VIX was noted at 14.62, indicating that volatility remained low, and dip buys were still preferred.
Market Performance vs. Forecast
SPY traded almost exactly in line with Tuesday’s forecast, opening at $644.55 and climbing to an intraday high of $647.37 before closing just below at $646.60. The forecasted range of $642–$650 played out perfectly, with SPY never falling below the expected support and touching the lower edge of projected resistance. The key level of $642 held, and the reclaim of $645 led to follow-through into $647, validating the model’s bias for bullish continuation. Long trades from support levels paid off, while failed breakouts above $647 led to some late-day profit-taking, as predicted. The session offered textbook setups for those trading within the levels and confirms the forecast once again provided actionable insight.
Premarket Analysis Summary
In Wednesday’s premarket analysis posted at 7:00 AM, SPY was trading at $645.85 with a bias level of $644.70. The model leaned cautiously bullish, suggesting upside continuation toward $647.20 while warning that thin air existed above that level. If SPY failed to hold above the bias, the downside targets were $642.70 and $641. The outlook advised caution on short entries due to strong dip-buying behavior and suggested staying with long setups unless a break of the bias triggered weakness. The analysis called for a tempered bullish tone with a narrow window for upside gains unless momentum expanded.
Validation of the Analysis
Wednesday’s price action once again confirmed the accuracy of the premarket analysis. SPY briefly dipped just below the bias level of $644.70 at the open but was quickly bought back above it, triggering the move toward the target at $647.20, which was achieved almost exactly as forecast. SPY peaked at $647.37 before pulling back into the close, offering traders a clear opportunity to book profits. The market respected the bias level, and traders who followed the roadmap had strong intraday setups to work with. Once again, the analysis gave traders a precise game plan and delivered results with both the levels and directional bias playing out as expected.
Looking Ahead
Thursday’s calendar is packed with potential catalysts, including second-quarter GDP and weekly unemployment claims set for release before the bell. Nvidia’s highly anticipated earnings will also be fully digested by the time markets open, likely setting the tone for Thursday’s session. Depending on how investors respond to the earnings and macro data, volatility could spike, creating trending price action in either direction. Friday’s PCE inflation data will follow, so traders should expect continued movement as positioning adjusts. The combination of macro headlines and Nvidia’s results could drive breakout or breakdown scenarios, and traders should be prepared for both.
Market Sentiment and Key Levels
SPY closed at $646.60, continuing to push higher within its bullish structure. Sentiment remains positive, with bulls in clear control as long as SPY holds above $642. The immediate support levels to watch are $645, $640, and $635. On the upside, resistance now sits at $649, $650, $653, and $655. Momentum is leaning bullish, but overhead levels are beginning to stack, which could lead to profit-taking unless a clear breakout develops. As long as volatility remains low and support levels hold, the bulls maintain the edge, but bears are watching for any breakdown below $640 to reverse momentum.
Expected Price Action
Our AI model projects SPY to trade between $640 and $654.25 on Thursday, suggesting a wider and more volatile range than earlier in the week. This range expansion reflects the potential for trending action driven by Nvidia earnings and Thursday’s macro data. The model maintains a bullish lean, with targets at $649 and $650, and a breakout above $650 could push SPY toward $653 or even $655. However, if SPY fails at resistance and falls below $642, a move to $640 or even $635 is possible. This is actionable intelligence suggesting traders focus on breakouts above $647 and failed moves below $642 to guide directional setups.
Trading Strategy
Long trades remain favored above $642, especially if SPY reclaims $647 with conviction. Upside targets include $650, $653, and $655. Traders should consider short trades only if SPY fails to hold above $644.70 or breaks below $642, targeting $640 and $635. The VIX ticked up 1.50% to 14.84, but volatility remains low by historical standards, which continues to favor disciplined long setups and quick profit-taking. With macro catalysts approaching, traders should size down, avoid chasing moves, and trade around key support and resistance with tight stops. Momentum setups should be traded aggressively when confirmed, but trades in chop should be avoided.
Model’s Projected Range
SPY’s projected range for Thursday sits between $640 and $654.25 with the Call side dominating in an expanding band that suggests trending price action due to Nvidia earnings after the bell and GDP and unemployment claims data in the premarket. Friday’s PCE release will bring similar if not greater volatility. Overnight SPY moved higher as the late day surge kept it at or near the $645 level but just before the open SPY fell to $644.42 where it was quickly bought up pushing SPY to a new all-time high at $647.37. SPY struggled to hold that level and as we have seen recently profit taking followed which saw SPY pull back to $645.82 before bouncing again late in the session. Another round of profit taking ahead of Nvidia earnings pushed SPY down but it still managed a record close at $646.60, showing the bulls remain in control. Volume was well below normal but that is expected in the last week of summer heading into a long weekend. Thursday’s movement will depend largely on Nvidia earnings as well as GDP and unemployment data and as such we recommend trading what you see. Absent external catalysts we continue to believe prices will move higher and noted yesterday that new highs were likely today. While SPY still needs to reach $660 to confirm the recent breakout, our model suggests this level may soon be tested to gauge the bull’s strength. A failure at $660 leans probabilities toward a September retracement and with the range expanding, tomorrow trend trades are favored so fading significant moves should be done with caution. Overnight bulls will look to defend $642 and a break of that level opens the door to $640 while bears need a close below $640 to gain traction with little support below $635. Resistance is expected at $649, $650, $653 and $655 while support sits at $645, $640, and $635. Since reclaiming $585 SPY has remained in a steady uptrend with dip buyers consistently stepping in. And while mega caps were mixed today, continued capital flow into them will keep the market supported. The parabolic advance carries higher risk with limited reward which argues for quick profit taking and avoiding overnight holds though long setups remain favored until major support is lost. The odds of a September or October correction are diminishing with each new high. The VIX rose 1.50% to 14.84 which continues to support higher prices as volatility below 23 is a tailwind for equities though a breakout above that level could spark the long anticipated 5 to 10 percent pullback. SPY closed above the bull trend channel from the April lows reaffirming the bullish structure.
Market State Indicator (MSI) Forecast

Current Market State Overview:
The MSI ended the day in a wide, Bullish Trending Market State, with SPY closing mid-range. There were no extended targets at the close, however extended targets did print for most of the regular and overnight sessions. Overnight and into the premarket, SPY moved mostly sideways, but at the open, SPY tested MSI support, which was bought, causing SPY to rally for the rest of the day. Midafternoon, the MSI rescaled higher but stopped printing extended targets above which should have given users pause that the new all-time highs may not hold. In fact, they did not hold and SPY sold off twice in the last hour. But SPY did manage a record close and with a wide bullish MSI, prices are expected to move higher heading into Thursday. MSI support is now at $645.90, with resistance at $647.35.
Key Levels and Market Movements:
On Tuesday we wrote, “the session is expected to bring more sideways action with some follow-through from today’s rally,” and noted, “we continue to favor long setups above $641.” We also stated we are “open to shorts on…a failed breakout above $646.” With that context and with the MSI opening in a Bullish Trending Market State with extended targets printing overnight we looked for an opportunity to go long at MSI support and got it right at the open on a textbook failed breakdown that also aligned with a premarket support level. A confluence of factors had us load the boat long in larger than normal size entering at $644.65 with a first target at MSI resistance at $645.72. T1 was quickly reached and we were off to the races. With no MSI level above to lean on we set T2 at the premarket level of $647.20 which we thought might be a stretch. SPY moved up to $646.75 but did not make a failed breakout and with extended targets printing above we simply held on through a sizable pullback to MSI support and stayed patient. At 2:15 pm the MSI rescaled higher with MSI resistance right at our second target, we held and SPY eventually got there and setting up a failed breakout. Since it was after 2 pm and we had a massive, double size winner, we took T2 off and closed our runner knowing the level might not hold into the close. SPY did sell off afterward and while there was another high probability long at MSI support at 3 pm, profit protection mode kicked in and we were done for the day. One large winning trade worth the equivalent of three thanks to a clear plan disciplined execution and strong alignment between MSI signals our broader market model and key technical levels. The MSI continues to be a cornerstone of our consistent trading process.
Trading Strategy Based on MSI:
Thursday SPY will be affected by Nvidia earnings, GDP and unemployment claims, and as such trade what you see. Friday brings PCE and with low volume expected, price can whip around both long and short. The range is projected to expand significantly so we favor long over short trades but remain open to shorts on failed breakout trades above today’s highs. Overnight the bulls want to defend $642 as a worst-case level in an effort to push SPY to a new all-time high, potentially to as high as $650. A failure at $642 opens the door for the bears to attempt a move to $640 and at that point they will likely press their luck. For real traction however, the bears would need SPY to close below $635 to generate momentum. The broader structure continues to favor the bulls and sentiment would not shift meaningfully unless the bears forced a decisive break below $625 which would raise the risk of a 10 percent or greater correction. Until then we continue to favor long setups above $642 while staying open to shorts on a confirmed break below that level or on a failed breakout above $647. As always, failed moves remain among the highest-probability setups. Stay nimble, avoid trades during Ranging Market States, and ensure full alignment with MSI. Providing real-time insights into market control, momentum shifts, and actionable levels, the MSI when integrated with our Pre-Market and Post-Market Reports continues to sharpen execution precision and elevate trade quality. If you haven’t yet integrated MSI and our model levels into your process, now is the time. Contact your representative to get started as these tools are designed to support consistency and enhance performance.
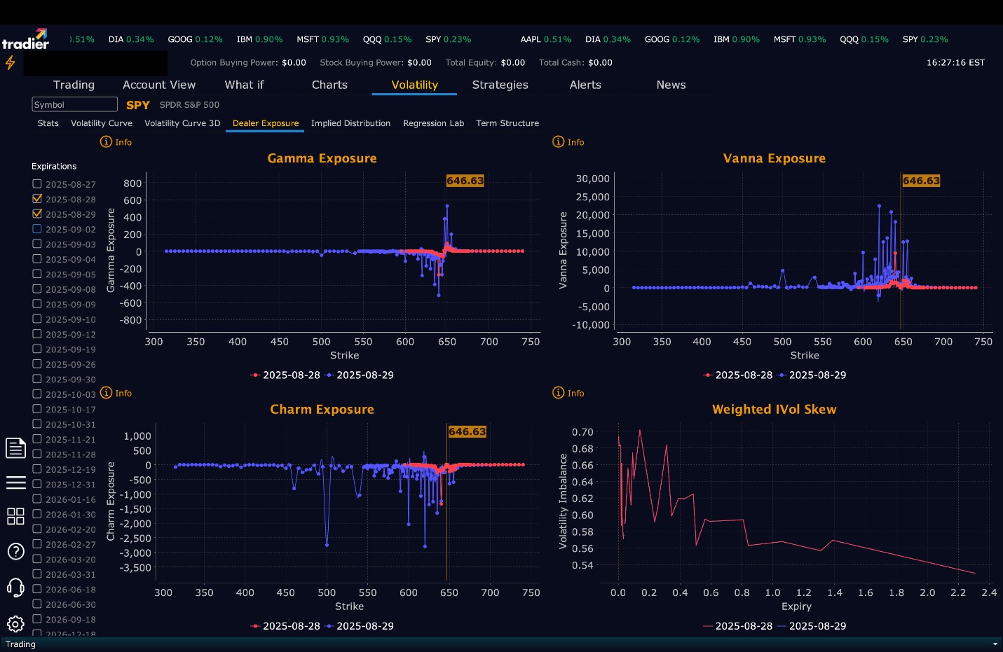
Dealer Positioning Analysis

Summary of Current Dealer Positioning:
Dealers are selling SPY $647 to $660 and higher strike Calls indicating the Dealers belief that prices may stall at the current levels heading into Thursday. The ceiling for tomorrow appears to be $650. To the downside, Dealers are buying $646 to $600 and lower strike Puts in a 2:1 ratio to the Calls they’re selling/buying displaying little concern that prices could move lower tomorrow. Dealer positioning has changed from slightly bearish/neutral to neutral/slightly bullish.
Looking Ahead to Friday:
Dealers are selling SPY $647 to $665 and higher strike Calls indicating the Dealers belief that prices may stall at the current levels heading the end of the week. The ceiling for the week is likely $650. To the downside, Dealers are buying $646 to $540 and lower strike Puts in a 4:1 ratio to the Calls they’re selling/buying, reflecting a bearish outlook for the week. For the week Dealer positioning is unchanged from bearish to bearish. We advise reviewing Dealer positioning daily for directional clues. These positions evolve quickly and tracking them is essential for staying ahead of shifting market sentiment.
Recommendation for Traders
SPY’s move to a record close at $646.60 reinforces the bullish trend and underscores the persistent strength in dip buying. Traders should continue to favor long trades above $642, with targets at $649, $650, and $653. Short setups may emerge if SPY fails to hold above $646 or breaks back below $642, with downside levels to monitor at $640 and $635. Volatility remains subdued with the VIX at 14.84, but risks could increase with Nvidia earnings and Thursday’s macro data on deck. Use tight stops, especially near resistance, and avoid overleveraging. Review the premarket analysis posted before 9 AM ET to account for any changes in our model’s outlook and Dealer Positioning.
Good luck and good trading!